Wing Security launches SaaS Pulse, a free continuous SaaS security management tool
Wing Security today announced SaaS Pulse, a free tool for SaaS security management that offers organizations actionable insights and continuous oversight into their SaaS security posture. This free tool continuously monitors threats from issues like critical misconfigurations, offboarding errors, user access risks, and more. SaaS Pulse provides security teams with a SaaS security risk assessment and a simple dashboard so they can understand their risks and prioritize mitigations quickly and efficiently.
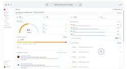
Behind the scenes, SaaS Pulse continuously monitors over 40 critical, complex vulnerabilities that can emerge from SaaS usage. Users of SaaS Pulse instantly receive a comprehensive assessment of their SaaS ecosystem—a “pulse check”—based on the CWSS (Common Weakness Scoring System) framework from MITRE. This approach translates complex security risks into a clear and quantifiable language, helping organizations quickly grasp their security priorities and focus on the most pressing risks.
In an easy-to-use tool, Wing’s SaaS Pulse provides users with prioritized alerts on critical risks affecting their security posture, security health scores for all connected applications, and real-time threat intelligence tailored to the company’s SaaS environment.
“Wing’s new SaaS Pulse product offers CISOs a new tool to monitor their SaaS security posture,” said Galit Lubetzky Sharon, Wing Security’s CEO. “We believe every organization should at least have a basic understanding of their overall security posture with a quick way to identify and fix the most critical risks.”
Some of the SaaS Pulse key features include:
- Dynamic Security Health Score: Allows users to instantly view a total security health score based on the MITRE CWSS framework and prioritize security risks.
- Contextual Threat Intelligence: A real-time newsfeed that provides immediate contextual information on relevant threats, backed by a dedicated team of analysts.
- Deep App Discovery: SaaS Pulse analyzes an organization's SaaS stack to uncover unauthorized SaaS applications (Shadow IT), risky user and app-to-app permissions, and other potential risks.
- Prioritized SaaS risks and alerts: Prioritized risks and alerts are provided according to their severity level, helping IT teams decide which risks to address first.
