Radware launches AI SOC Xpert for application security incident management
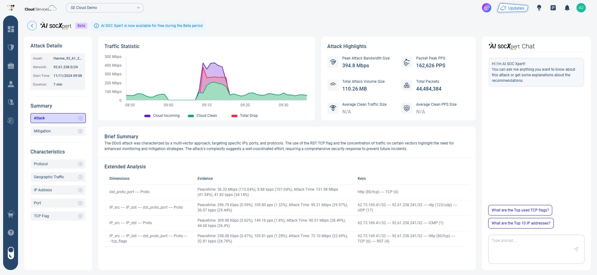
Radware, a provider of application security and delivery solutions for multi-cloud environments, today launched its AI SOC Xpert. The new cloud security service redefines how modern security operation centers (SOCs) manage DDoS and application security incidents, leveraging AI-based technology to drastically cut mean time to resolution (MTTR) by up to 95%. Designed to instantly resolve incidents, the technology provides SOC teams automated attack detection, immediate forensics data, and precisely tailored remediation plans that can be implemented by a click of a button.
The AI SOC Xpert is the latest addition to Radware EPIC-AI, which integrates Agentic-AI architecture and generative AI algorithms across the company’s cloud security platform.
“With this game-changing cloud service, SOC analysts of all skill levels can advance as DDoS and application security experts—and just in time,” said David Aviv, Radware’s chief technology officer. “Radware is leveraging the latest advancements in GenAI to successfully combat the most sophisticated zero-day exploits created by cybercriminals. AI SOC Xpert empowers SOC teams to do more with less. It streamlines data access, attack detection, and decision-making so they can focus on strategic tasks rather than manual processes and respond to cyberthreats with unprecedented speed and accuracy.”
To help customers protect their brands and significantly reduce the time, effort, and costs in managing DDoS and application security incidents, Radware’s new AI SOC Xpert is built to:
- Automatically detect attacks: Using AI-based analysis, it detects and adapts to attacks as they evolve in real time.
 - Rapidly resolve incidents: AI SOC Xpert automatically generates remediations that are tailored to a specific incident and implemented through a click of a button.
 - Reduce root cause analysis lag: The new service ingests large data sets of security events and performs deep analysis to automatically generate root cause analysis and reduce MTTR by up to 95%.
 - Streamline access to forensic data: For quick answers to questions and recommendations about security incidents, it offers immediate access and full visibility to forensic data via an AI-prompt assistant.
 - Lower operational costs with guided tuning: To enhance the accuracy of security policies, AI SOC Xpert makes policy tuning recommendations without the need for manual rule-setting and human intervention.
 - Reduce delays with onboarding: The AI-powered tool expedites onboarding and integration with existing operations, enabling rapid deployment and shrinking time to value.
 
